Design Engine Dashboard
A 12-color data visualization system and visual language for an AI biotech startup—designed for scientists and investors alike.

TL;DR — An AI biotech startup needed their scientist-facing dashboard to be both usable for researchers and impressive for investors. I designed a 12-color data visualization system with multiple accessibility modes, built a visual language that could propagate across the product from a handful of critical views, and redesigned their website pro bono because a great product behind a mediocre website is a missed opportunity. The core insight: when you're designing for two audiences with conflicting needs (data density vs. clarity), the tension doesn't weaken the design — it strengthens it.
The Challenge
Ordaōs Bio uses generative AI to design novel therapeutic mini-proteins. Their Design Engine dashboard—where scientists run experiments and evaluate protein candidates—had never been designed with a human-centric approach. It was a developer-built product that needed to serve two audiences: scientists making complex decisions with multi-dimensional data, and investors evaluating the company's AI capabilities.
Role & Scope
- Design Consultant—sole designer brought in to bring human-centered design thinking to a deeply technical biotech product
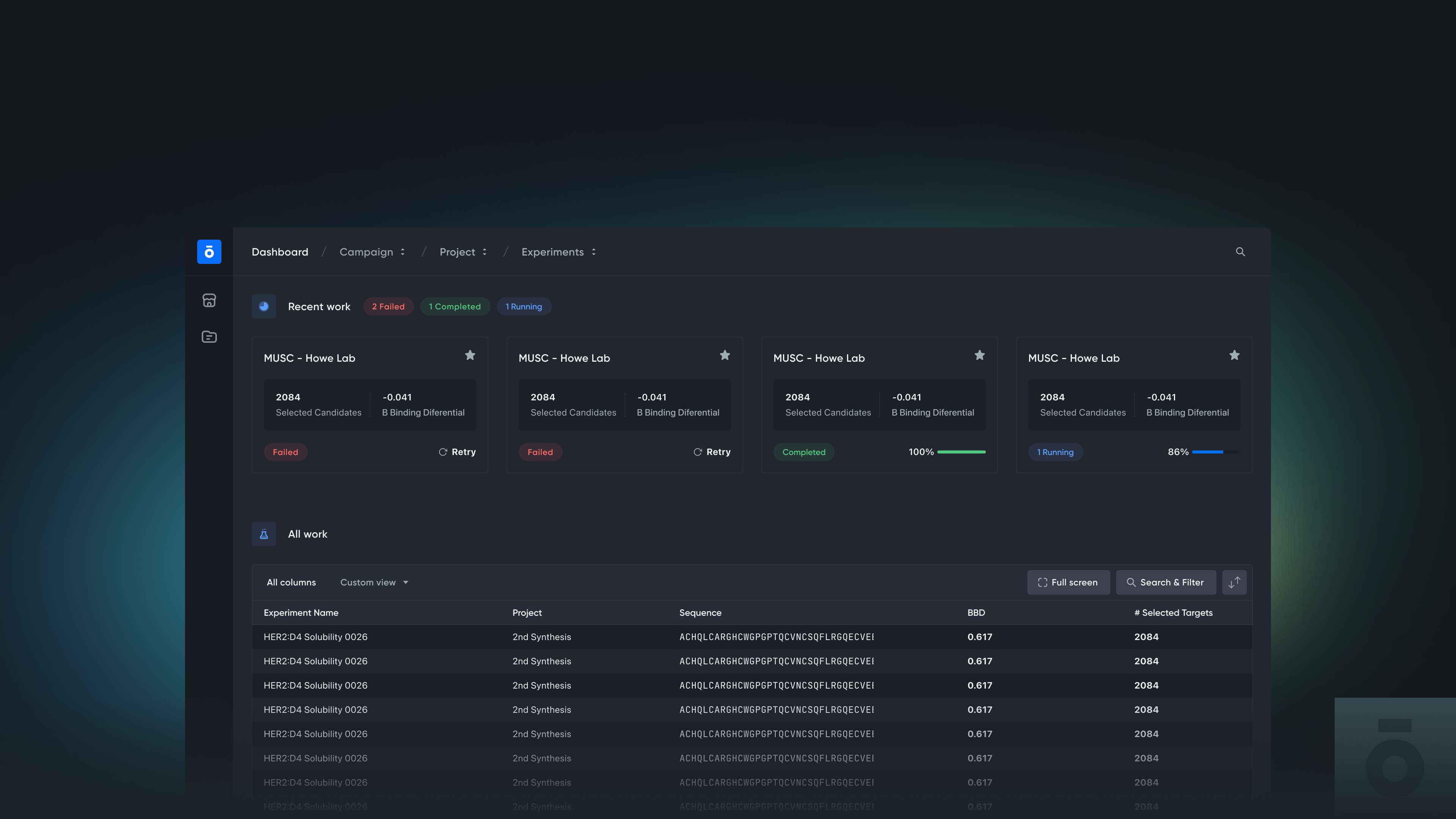
- Dashboard UX & Data Visualization—redesigned critical views, built a 12-color data system, designed core React components
- Visual Language & Systems—created a systematic visual language designed to propagate across all product views
- Website Redesign (pro bono)—redesigned the marketing website to match the product's new level of polish, supporting investor and partnership conversations
Approach & Methodology
I structured the engagement around two strategic design lanes and a tight three-month timeline:
- Lane 1 — Data Visualization (for scientists): Redesigned complex data views for at-a-glance understanding. Built a 12-color system with consistent sequencing, plus monochrome, heat map, and contrast-intensity alternatives for accessibility and different contexts.
- Lane 2 — Layout & Visual Polish (for investors): Elevated the overall visual language to communicate sophistication and production-readiness during demos and fundraising conversations.
- Critical views + propagation strategy: Identified the highest-impact screens, designed those thoroughly, then extracted a visual language system the CPO could apply across remaining views independently.
Key Design Decisions
- 12-color sequential system: Designed colors to combine in a fixed order for consistency across experiments. Scientists recognize patterns faster because the visual encoding is predictable.
- Multiple color modes: Provided monochrome, heat map, and contrast-intensity alternatives—acknowledging that 12 simultaneous categories push the limits of human color perception.
- Trade-off transparency: Presented multiple design options with honest trade-off analysis (data density vs. cognitive load, accessibility vs. visual richness) rather than prescribing a single solution.
- Pro bono website redesign: Redesigned the marketing website outside project scope to complete the business story—a great product needs a matching front door.
Outcomes
- Redesigned dashboard shipped with systematic visual language, 12-color data system, and core React components
- Visual language system designed for propagation—CPO continued applying it to remaining views post-engagement
- Website redesign strengthened investor-facing communications and partner conversations
- Iconography system and React-ready component specifications reduced future design-to-engineering translation time
Tools & Methods
Figma (component design, prototyping, data visualization exploration), React component specification, color system design with accessibility analysis, systematic visual language documentation, stakeholder presentation with trade-off frameworks, pro bono strategic design.
That Was Then, This Is Now
The philosophy holds—dual-audience design, critical views + propagation, trade-off transparency. But AI changes the timeline. I'd invest more in user research (using AI to analyze scientist interview transcripts), scaffold a Storybook component library from day one, and generate more data visualization alternatives in the divergent phase. Think slow, act fast—with AI making the "act fast" part dramatically faster.
Lessons Learned
- Dual-audience design (scientists + investors) creates productive tension that makes the work stronger for both
- 12-category color systems require humility—provide alternative modes rather than pretending one palette works for everything
- The highest-value consulting work is shaping the brief, not just executing it
- For early-stage companies, coherence between product and marketing is worth more than either alone
Credits
Solo design engagement in direct collaboration with the CPO Tim Shelburne.